1 - Gestion Multi-instance (multitenant)
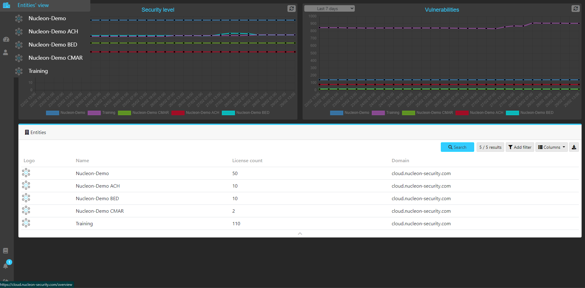
La solution Nucleon Security permet la gestion de multiples instances de serveur pouvant être lié à un contexte client ou à un contexte régional indépendant par exemple. Ce mode de gestion MSSP couplé à une gestion par utilisateurs favorise une définition granulaire de droit en supervision, administration et exploitation de la solution. Toute cela sans apporter de surplus de complexité à l'ensemble.

Vous pouvez ajouter des utilisateurs simplement dans la console et les paramétrer pour qu'il puissent être à même de surveiller une ou plusieurs entités. Vous pouvez aussi révoquer les droits ou visualiser les actions qui sont menées.
2 - Gestion des comptes d'administration/exploitation
Pour créer un nouvel utilisateur...
- Rendez-vous sur le menu de gauche Accounts

- Cliquez sur le bouton en haut à gauche New Account
- Vous pouvez saisir les éléments caractéristique de cet utilisateur à commencer par son adresse email
- Vous pouvez dans le champ Entities paramétrer les instances auxquel l'utilisateur a accès

- Il vous est possible de préciser les notifications qu'il peut recevoir

- Certaines actions ne sont possible que pour les super administrateurs

2 - Traçabilité des actions
Lors de modifications de la configuration des terminaux, une trace sera disponibles soit dans la vue history. De même, il est possible d'obtenir le détail des des actions déclenchées sur ce terminal.


Cet article a-t-il été utile ?
C'est super !
Merci pour votre commentaire
Désolé ! Nous n'avons pas pu vous être utile
Merci pour votre commentaire
Commentaires envoyés
Nous apprécions vos efforts et nous allons corriger l'article